Transforme a Experiência do Cliente com IA de Voz
Agentes avançados de IA para Voz e WhatsApp com inteligência de áudio poderosa. Soluções customizadas através do nosso processo de consultoria especializado.
Já sabe o que precisa? Cadastre-se e comece a usar nossos modelos de IA
99.9%
Garantia de Uptime
24/7
Disponibilidade 24/7
200+
Organizações Confiam em Nós
1M+
Minutos de Inteligência de Áudio
2.4K
Horas de Agentes Mensais
Nossas Soluções
Tecnologia de ponta em IA de voz, mensagens e análise de áudio.
Agentes de IA de Voz
Implemente agentes de voz inteligentes que atendem chamadas com conversas naturais e humanizadas.
- Análise e avaliação de voz
- Síntese de voz natural
- Suporte à transferência de chamada
- Reconhecimento DTMF
Agentes de IA para WhatsApp
Automatize o atendimento no WhatsApp com agentes conversacionais potencializados por IA.
- Integração RAG
- Conectividade via API
- Multiplataforma
- Processamento de documentos
Inteligência de Áudio
Extraia insights acionáveis de cada conversa com análise de áudio em tempo real.
- Transcrição em tempo real
- Análise de sentimento
- Reconhecimento de intenção
- Anonimização de dados
Conheça a Plataforma
Um workspace unificado para voz, texto e inteligência de áudio — do playground à produção.
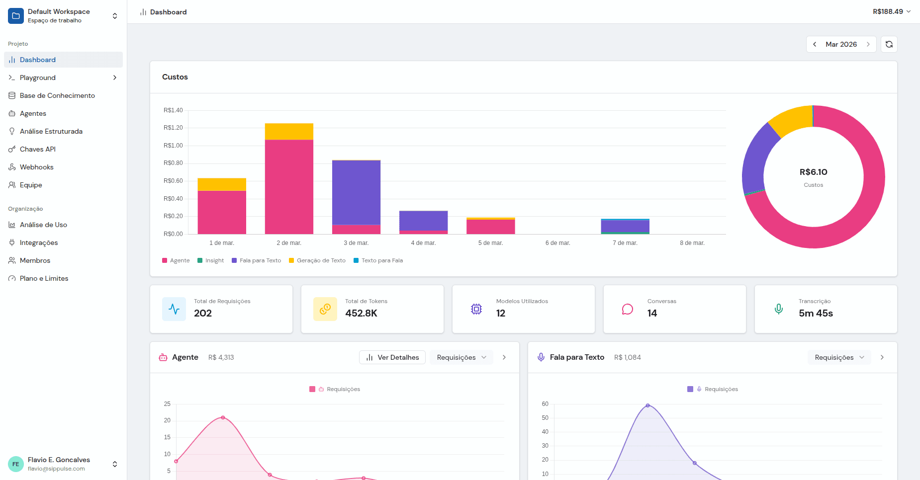
Monitore uso, custos e performance de todos os serviços de IA em tempo real.





Como Funciona
Nosso modelo de consultoria garante que você tenha a solução certa, não uma ferramenta genérica.
Consultoria Gratuita
Uma conversa rápida para entender suas necessidades, responder dúvidas e avaliar se nossas soluções de Voice AI são ideais para seu negócio.
Sessão de Discovery
Uma sessão paga e aprofundada onde avaliamos seu caso de uso, requisitos técnicos e necessidades de integração com nossos especialistas.
Avaliação Técnica
Nossa equipe desenha uma arquitetura customizada, seleciona os modelos de IA certos e define a estratégia de integração.
Proposta Personalizada
Você recebe uma proposta detalhada com escopo, cronograma e preço baseado em tokens adaptado ao seu volume.
Deploy e Otimização
Implantamos, testamos e otimizamos continuamente seus agentes de IA com base em dados reais de performance.
O valor do Discovery é creditado integralmente se o projeto seguir em frente.
Integrações Perfeitas
Conecte-se à sua infraestrutura existente através do nosso ecossistema completo de integrações.
WebRTC
Comunicação de voz em tempo real via navegador com latência ultrabaixa.
WhatsApp Business
Integração com a API oficial do WhatsApp Business para mensagens escaláveis.
Protocolo SIP
Tronco SIP padrão para integração telefônica sem interrupções.
UniMRCP
Controle de recursos de mídia para servidores de reconhecimento e síntese de voz.
Plataforma NIVA
Integração nativa com a plataforma conversacional e URA NIVA.
APIs Personalizadas
APIs RESTful e WebSocket para integração com aplicações customizadas.
Pronto para Construir Sua Solução de IA?
Consulta inicial gratuita • Arquitetura customizada • Discovery creditado na aprovação do projeto
Já sabe o que precisa? Cadastre-se